PHILIPS 21PT166B58S sasija AA5 mrtav (reseno)
Pravila foruma
Naslov teme treba da bude u formatu: PROIZVOĐAČ, MODEL, KRATAK OPIS KVARA
Nakon rešenog kvara zatvoriti temu >> >UPUTSTVO< u suprotnom ništa ne činiti.
HOME -- SERVISERI -- DALJINSKI -- RAZNA UPUTSTVA
Naslov teme treba da bude u formatu: PROIZVOĐAČ, MODEL, KRATAK OPIS KVARA
Nakon rešenog kvara zatvoriti temu >> >UPUTSTVO< u suprotnom ništa ne činiti.
HOME -- SERVISERI -- DALJINSKI -- RAZNA UPUTSTVA
PHILIPS 21PT166B58S sasija AA5 mrtav (reseno)
FIRMA:Philips
MODEL:21PT166B/58S
CHASSIS(oznaka šasije):AA5
PCB(oznake na štampanoj ploči):
MCU(procesor):TMP47C1637
EEPROM:ST24C02
VERTIKALA:TDA3654
AUDIO:
VIDEO:
SMPS (mreža):FQPF6N60,MC44603P
FBT (vn trafo):1352.5003
TUNER:UV915E/IEC
KVAR:Ne radi nista mrtav
OPIS KVARA:Kada ga ukljucim nista se ne desava,dioda ne svetli niti se cuje bilo kakav zvuk.Otkacim tranzistor u Horizontali,zakacim sijalicu opet nista,odspojim pin 2 vn trafoa mreza proradi dioda sija,startujem TV cuje se sum u zvucniku,reaguje na daljinski menja kanale pojacava,na pinu koji sam otkacio imam 86v.Buni me i to sto sam u njemu nasao tranzistor BU1508AX a ne kao po semi BU1508DX?,Ima li neko ideju sta je uzrok ovom problemu sto mi blokira mrezu.
MODEL:21PT166B/58S
CHASSIS(oznaka šasije):AA5
PCB(oznake na štampanoj ploči):
MCU(procesor):TMP47C1637
EEPROM:ST24C02
VERTIKALA:TDA3654
AUDIO:
VIDEO:
SMPS (mreža):FQPF6N60,MC44603P
FBT (vn trafo):1352.5003
TUNER:UV915E/IEC
KVAR:Ne radi nista mrtav
OPIS KVARA:Kada ga ukljucim nista se ne desava,dioda ne svetli niti se cuje bilo kakav zvuk.Otkacim tranzistor u Horizontali,zakacim sijalicu opet nista,odspojim pin 2 vn trafoa mreza proradi dioda sija,startujem TV cuje se sum u zvucniku,reaguje na daljinski menja kanale pojacava,na pinu koji sam otkacio imam 86v.Buni me i to sto sam u njemu nasao tranzistor BU1508AX a ne kao po semi BU1508DX?,Ima li neko ideju sta je uzrok ovom problemu sto mi blokira mrezu.
Zadnja izmena: Japanac, dana 17 Apr 2011, 11:56, ukupno menjano 1 put.
- Majstor Duja
- Neaktivan
- Postovi: 3136
- Pridružen: 23 Avg 2006, 17:29
- Location: Novi Sad - centar
- Warranty service: http://www.elektrocentar.com
- Contact person: Goran Duic
- Specialty: tv-multimedia
Re: PHILIPS 21PT166B58S sasija AA5 mrtav
VN trafo?
Rule #1 "Always stand for what you believe, even if it means standing alone."
Re: PHILIPS 21PT166B58S sasija AA5 mrtav
Oslobodi pin 1 i zakaci pin 2 ako onda imas napon B+ onda proveri elemente koji idu na pin 1. 
TOCE
Re: PHILIPS 21PT166B58S sasija AA5 mrtav
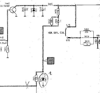
Prekontrolisi ovaj deo.
- Prilog
-
- VN.jpg (24.75 KiB) Pregledano 1829 puta.
TOCE
Re: PHILIPS 21PT166B58S sasija AA5 mrtav
Zakacio sam pin 2 pin jedan je otkacen,startujem TV dioda ne svetli iz mreze se cuje pulsiranje.
- nec
- Site Admin

- Postovi: 4849
- Pridružen: 17 Okt 2007, 22:15
- Location: Makedonija, Strumica
- Phone number: 0038978425778
- Specialty: tv-multimedia
- Kontakt:
Re: PHILIPS 21PT166B58S sasija AA5 mrtav
Majstor Duja je napisao:VN trafo?
Kad zamenimo ideje svi imamo duplo vise ideja
Re: PHILIPS 21PT166B58S sasija AA5 mrtav
Izvinjavam se,izgleda da je pin 1 imao i dalje spoj sa plocom kad sam ga razlemio
,pa mi se manifestovalo to pulsiranje zapravo kad sam ga bolje razlemio TV je startovao,ali cim spojim pin 1 mreza pulsira.Proverio sam sve vodove sa pina 1 koji idu i nasao kondenzator 9474 680n 250v u kratkom spoju
.Sutra cu da ga potrazim pa javljam sta se desava,nisam dobio odgovor oko tranzistora koji ide na ovu sasiju ovde je ugradjen BU1508AX a na semi stoji da je DX ?.
- Stolle
- Preminuo
- Postovi: 19098
- Pridružen: 12 Avg 2006, 23:35
- Location: Srbija
- Specialty: tv-multimedia
- Lokacija: Dimitrovgrad
Re: PHILIPS 21PT166B58S sasija AA5 mrtav
Ako imaš diodu 6441 na ploči, onda možeš da staviš i jedan i drugi. Ako ne, onda mora tranzistor sa diodom.
"29 poslednjih dana u mesecu je najteže"
Re: PHILIPS 21PT166B58S sasija AA5 mrtav
Nema diode,stavio sam DX,zamenio kondenzator i TV normalno startovao
,sve radi OK.Hvala svima na pomoci 
- Majstor Duja
- Neaktivan
- Postovi: 3136
- Pridružen: 23 Avg 2006, 17:29
- Location: Novi Sad - centar
- Warranty service: http://www.elektrocentar.com
- Contact person: Goran Duic
- Specialty: tv-multimedia
Re: PHILIPS 21PT166B58S sasija AA5 mrtav (reseno)
Do ovakvog toka teme dodje upravo zbog toga sto autor ne odradi najosnovnije korake u servisiranju tj. izmeri okolne elemente vec brze bolje postavi pitanje pa resenje nema na kraju veze sa onim na sta je kvar asocirao na pocetku...

Rule #1 "Always stand for what you believe, even if it means standing alone."
Re: PHILIPS 21PT166B58S sasija AA5 mrtav (reseno)
Eeee, kako su nas forumi razmazili, pa nas mrzi da merimo i ganjamo kvar, kao u "dobra" stara vremena kad si bio prepusten sebi i gulio dok ne "padnes u nesvest" !
Neznanje je veliki izvor hrabrosti!
- Majstor Duja
- Neaktivan
- Postovi: 3136
- Pridružen: 23 Avg 2006, 17:29
- Location: Novi Sad - centar
- Warranty service: http://www.elektrocentar.com
- Contact person: Goran Duic
- Specialty: tv-multimedia
Re: PHILIPS 21PT166B58S sasija AA5 mrtav (reseno)
Upravo tako, i danas prvo zagrejem stolicu, lemilicu i mozak pa tek onda pitam ovde...a ovo sve nesto kontra...

Rule #1 "Always stand for what you believe, even if it means standing alone."
Re: PHILIPS 21PT166B58S sasija AA5 mrtav (reseno)
Drugari pa ovaj forum treba i malo edukativno da deluje na sve,postavljanjem ove teme sam ukazao na deo koji utice na ovakav kvar,i automatski sam skratio vreme otkrivanja kvara(mozda nekome),ma koliko to delovalo kao osnovno pri resavanju ovakvih kvarova nekad covek iz nekog razloga ne primeti problem.Ne vidim nista lose u tome,znate i sami koliko stvari moze da utice na ovakav kvar!. 
-
- Slične teme
- Odgovori
- Pregledano
- Zadnji post
-
-
Philips Ch.:AA5 AB zaglavljen u st. by (info)
napisao nessha » 30 Jun 2018, 22:59 » u Servisiranje CRT Televizora - 1 Odgovori
- 1772 Pregledano
-
Zadnji post napisao alexa_pg
30 Jun 2018, 23:18
-
-
-
PHILIPS Philips 21PT1654/58 GASI SE RIJEŠENO
napisao vehidc » 08 Feb 2011, 10:07 » u Servisiranje CRT Televizora - 9 Odgovori
- 3145 Pregledano
-
Zadnji post napisao stingray
18 Dec 2014, 11:10
-
-
-
TV PHILIPS Chassis FL16 - Tamna polovina (RESENO)
napisao slavko.e » 20 Nov 2007, 00:52 » u Servisiranje CRT Televizora - 22 Odgovori
- 3686 Pregledano
-
Zadnji post napisao Majstor Duja
23 Jan 2008, 10:37
-
-
-
TV PHILIPS Chassis K40 - Ima ton, nema sliku (RESENO)
napisao Japanac » 29 Nov 2007, 19:07 » u Servisiranje CRT Televizora - 11 Odgovori
- 1875 Pregledano
-
Zadnji post napisao Japanac
03 Dec 2007, 23:36
-
-
-
TV PHILIPS 29PT5342 - Los h-linearitet (RESENO)
napisao zozontv1 » 14 Dec 2007, 07:10 » u Servisiranje CRT Televizora - 10 Odgovori
- 1238 Pregledano
-
Zadnji post napisao zozontv1
16 Dec 2007, 07:32
-
-
-
TV PHILIPS 21CE1251/10B - Oznaka trafoa (RESENO)
napisao vladan80 » 25 Dec 2007, 18:15 » u Servisiranje CRT Televizora - 2 Odgovori
- 740 Pregledano
-
Zadnji post napisao vladan80
25 Dec 2007, 23:15
-
-
-
TV PHILIPS 29PT8402/58 Chassis MD211E (MD2.11E) - (RESENO)
napisao zli_vuk » 21 Jan 2008, 22:00 » u Servisiranje CRT Televizora - 13 Odgovori
- 2896 Pregledano
-
Zadnji post napisao bada
24 Avg 2016, 12:19
-
-
-
TV PHILIPS Chasiss L63 (L6.3) - Nema boju (RESENO)
napisao mancic » 22 Jan 2008, 14:44 » u Servisiranje CRT Televizora - 3 Odgovori
- 937 Pregledano
-
Zadnji post napisao Stolle
22 Jan 2008, 18:48
-


