Obavezno probati!
Kod: Označi sve
http://elementaryos.org/
Kod: Označi sve
http://elementaryos.org/



Kod: Označi sve
http://www.elementaryupdate.com/2013/08/top-things-to-do-after-installing-luna.html



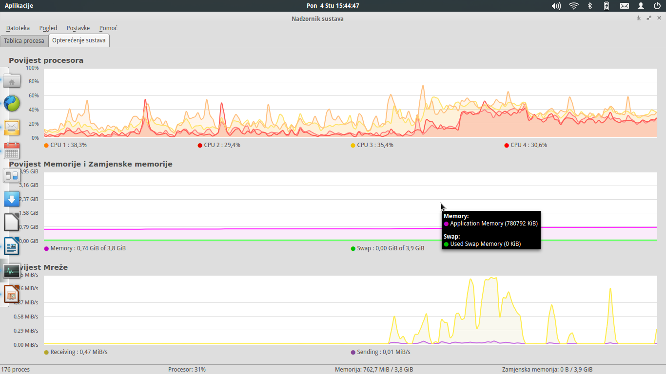
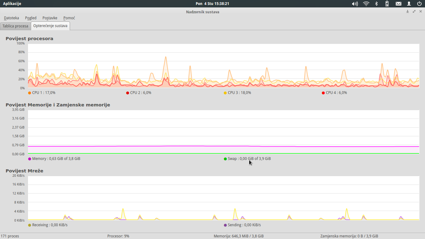
Zauzece prosesora zavisi od pokrenutih aplikacija , brzina transfera = kolko hard moze brzo da upisuje , a zavisi i od rutera/switch-a.fanzo je napisao:Da li si ga možda probao u lokalnom LANu da povežeš na neki windows? pritom da je windows na nekom bržem novijem računaru.
Interesuje me koliko je zauzeće procesora na linuxu i koja je mašina u pitanju i kolika je maksimalna brzina transfera između dva računara.



Kod: Označi sve
$ sudo apt-get install unace rar unrar zip unzip p7zip p7zip-full p7zip-rar sharutils uudeview arj cabextract file-rollerKod: Označi sve
http://zachariasblog.wordpress.com/2013/06/15/elementaryos-post-install-part1/

