gorenje WA608X problem oko grijanja (rjeseno)
Urednici: goranfri,nike,sim,Honorarac
Pravila foruma
BT-expert info - BTexpert forumi
U naslov teme prvo pisati ime proizvođača, zatim oznake modela bez crtica i razmaka i kratak opis kvara. U post obavezno upisati ID ili EAN oznake sa poleđine aparata u suprotnom tema će biti obrisana.
Praktikujemo da na kraju opišemo kako smo rešili problem. Zatim zatvorimo temu >UPUTSTVO<
PRILIKOM POSTAVLJANJA PITANJA U VEZI ELEKTRONSKOG MODULA OBAVEZNO POPIŠITE SVE OZNAKE sa ploče i sa nalepnica, dobro bi došla i po koja fotografija.
BT-expert info - BTexpert forumi
U naslov teme prvo pisati ime proizvođača, zatim oznake modela bez crtica i razmaka i kratak opis kvara. U post obavezno upisati ID ili EAN oznake sa poleđine aparata u suprotnom tema će biti obrisana.
Praktikujemo da na kraju opišemo kako smo rešili problem. Zatim zatvorimo temu >UPUTSTVO<
PRILIKOM POSTAVLJANJA PITANJA U VEZI ELEKTRONSKOG MODULA OBAVEZNO POPIŠITE SVE OZNAKE sa ploče i sa nalepnica, dobro bi došla i po koja fotografija.
gorenje WA608X problem oko grijanja (rjeseno)
WA 608X PG 700-02 TYPE PS8080RP
mašina ne grije dobro, od 1-4 zagrije na 40-50C a od 5 pa na dalje grije na 90C
pretpostavljam da je neko metnuo krivi termostat, jel mi može netko reči koji ide termostat u tu mašinu?
Hvala, Lp
mašina ne grije dobro, od 1-4 zagrije na 40-50C a od 5 pa na dalje grije na 90C
pretpostavljam da je neko metnuo krivi termostat, jel mi može netko reči koji ide termostat u tu mašinu?
Hvala, Lp
Zadnja izmena: Ivek, dana 20 Feb 2013, 19:30, ukupno menjano 1 put.
- dejan-dexi
- bela tehnika

- Postovi: 575
- Pridružen: 25 Apr 2012, 23:30
- Location: Beograd
- Contact person: Dejan Matejić
- Specialty: whitegoods
Re: gorenje WA608X problem oko grijanja
Na tom programatoru nema termostop , termostat je no 40/nz 90 stepeni.
-
junuzovic
- ___

- Postovi: 594
- Pridružen: 14 Dec 2011, 21:04
- Location: Bosna i Hercegovina
- Specialty: computers
Re: gorenje WA608X problem oko grijanja
Kao što Dejan kaže 90 NZ i 40NO. Eh sad jesu li na jednom kućištu ili su odvojeni ne sjećem se . Vjerovatno ti je majstor zamjenio kablove....
- dejan-dexi
- bela tehnika

- Postovi: 575
- Pridružen: 25 Apr 2012, 23:30
- Location: Beograd
- Contact person: Dejan Matejić
- Specialty: whitegoods
Re: gorenje WA608X problem oko grijanja
Na jednom kucistu , t.j. to je termostat 40/90 .
40 stepeni pokrece programator , 90 stepeni je zastitni termostat od pregrevanja.
Ili ako volite vise, da iskljuci grejanje ako masina kojom slicajem uradi sta treba
, dodje na 90C na programu za iskuvanje.
40 stepeni pokrece programator , 90 stepeni je zastitni termostat od pregrevanja.
Ili ako volite vise, da iskljuci grejanje ako masina kojom slicajem uradi sta treba
Re: gorenje WA608X problem oko grijanja
evo na brzinu da napišem pa odem,
stavio sam novi termostat 40 - 90 i opet isto, gdje bi trebala da kuha tu zagrije na 45C a tamo gdje bi trebala da grije 40-60 tu kuha na 90C, primjetio sam da i kod centrifuge ne baca vodu (neznam jel dolazi napon na pumpu nisam stigao izmjerit)
ako ima ko kakav savjet može da kaže, a može i elektro shema da provjerim dali je sve na svom mjestu
LP
stavio sam novi termostat 40 - 90 i opet isto, gdje bi trebala da kuha tu zagrije na 45C a tamo gdje bi trebala da grije 40-60 tu kuha na 90C, primjetio sam da i kod centrifuge ne baca vodu (neznam jel dolazi napon na pumpu nisam stigao izmjerit)
ako ima ko kakav savjet može da kaže, a može i elektro shema da provjerim dali je sve na svom mjestu
LP
- dejan-dexi
- bela tehnika

- Postovi: 575
- Pridružen: 25 Apr 2012, 23:30
- Location: Beograd
- Contact person: Dejan Matejić
- Specialty: whitegoods
Re: gorenje WA608X problem oko grijanja
A jel svki "Stop" na svom mestu , pobrkani programi ?
Videcu sutra da li imam semu za ovu masinu.
Videcu sutra da li imam semu za ovu masinu.
- jaro
- bela tehnika

- Postovi: 1272
- Pridružen: 21 Jun 2009, 11:53
- Location: stara pazova
- Contact person: jaro
- Specialty: whitegoods
Re: gorenje WA608X problem oko grijanja
Glasam za pg.
Bez alata nema zanata!.....a bez znanja dzaba ti alat!
Re: gorenje WA608X problem oko grijanja
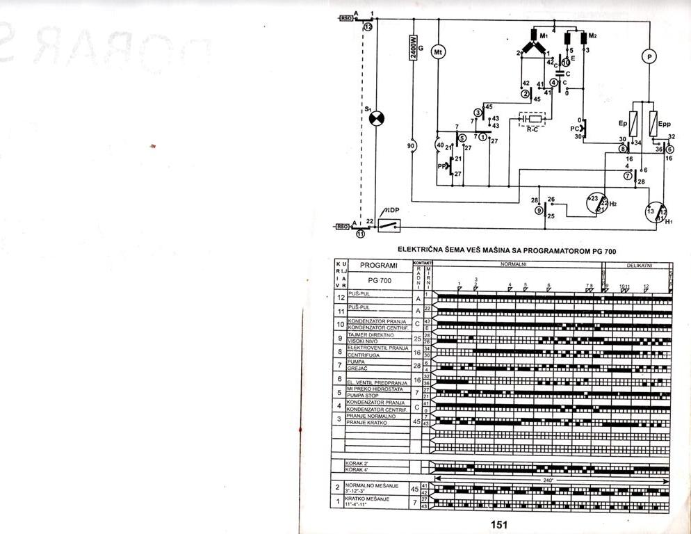
Evo sema od PG 700 ako moze da pomogne. :pereves:
Razlika izmedju programatora PG700 i PG 700-02 nije bitna za servisera i oni se menjaju na nacin broj na broj,odnosno slovo na slovo.
Isto vazi i za programatore PG 701,PG 701-01 i PG 700-02.
Razlika izmedju programatora PG700 i PG 700-02 nije bitna za servisera i oni se menjaju na nacin broj na broj,odnosno slovo na slovo.
Isto vazi i za programatore PG 701,PG 701-01 i PG 700-02.
-
junuzovic
- ___

- Postovi: 594
- Pridružen: 14 Dec 2011, 21:04
- Location: Bosna i Hercegovina
- Specialty: computers
Re: gorenje WA608X problem oko grijanja
Moguće je i da je netko radio na programatoru (možda ga mjenjao) pa pomiješao kablove jer eto i pumpa nešto ne radi. Otkači kablove sa pumpe, i dovedi direktno napon sa utičnice na nju pa provjeri da li radi. Ako ne radi, provjeri i otpor namotaja da nije u prekidu....
- sfar
- _

- Postovi: 111
- Pridružen: 20 svi 2011, 14:31
- Location: hrvatska
- Warranty service: u mirovini
- Specialty: consumer
Re: gorenje WA608X problem oko grijanja
prekontroliraj žice na termostatu da nisu zamijenjene .
- dejan-dexi
- bela tehnika

- Postovi: 575
- Pridružen: 25 Apr 2012, 23:30
- Location: Beograd
- Contact person: Dejan Matejić
- Specialty: whitegoods
Re: gorenje WA608X problem oko grijanja
Samo 606X imam , valda je slicno , ako ne isto
- Prilog
-
606X.zip- 606X
- (281.84 KiB) Preuzeto 217 puta.
Re: gorenje WA608X problem oko grijanja
Prekontrolisi kablove na termostatu dvije tanje zice ti idu na prikljucke sa zelenim tackama dijagonalno . Ako ti je termostat Cajevec,a debele na prikljucke sa crvenim oznakama , a ako je original KEMA onda izmjeri koji kontakti su otvoreni tu ti idu tanje zice ,to je sto se tice termosta
Re: gorenje WA608X problem oko grijanja
svaki stop je na svom mjestu, pumpa je bila zastopana... na termostatu su zice sve dobro spojene, krene od 1, uzme vodu, stane, zagrije vodu na 40C, ukljuci se motoric od programatora i dalje grije vodu na 50C i tu temperaturu drzi do 5 ili 6 (sad stvarno neznam) a onda krene sa grijanjem na 90C,
nisam mislio da bi mogo sa ovakvom masinom zapet sa popravkom
sutra zovem musteriju da pitam sta je radjeno na masini prije nego je dosla meni u ruke
nisam mislio da bi mogo sa ovakvom masinom zapet sa popravkom
- dejan-dexi
- bela tehnika

- Postovi: 575
- Pridružen: 25 Apr 2012, 23:30
- Location: Beograd
- Contact person: Dejan Matejić
- Specialty: whitegoods
Re: gorenje WA608X problem oko grijanja
A sta da kazem , odstampaj neku od ove dve seme.
Imas po koracima da pratis kada ukljucuje grejac , sedi pored nje i kontrolisi.
Imas po koracima da pratis kada ukljucuje grejac , sedi pored nje i kontrolisi.
Re: gorenje WA608X problem oko grijanja
Neznam sta ti tu nije jasno ,masina tako i treba da radi ,od 1 do 4 je pred pranje tu prvu vodu sa 40 ,50 C treba da izbaci .Od 4 jepranje na 90 Cbez predpranja ,od 5 ti je pranje na 60 C ,od 6 je na 40 C .Bitno je da odradi sve do kraja a da ne pregrije vodu,taj programator ti je vremenski i nema termo stop ,termostat 90 C ti je zastita od pregrijavanja jel grijac ide preko njega , isprati sve kako radi pa javi.
Re: gorenje WA608X problem oko grijanja
Sve se slažem sa ovim gore, a treba dodati da je mana ovih mašina sa vremenskim programatorom baš taj zaštitni termostat preko kojeg ide grijač...on često odkazuje i dolazi do pregrijavanja mašine...na dulje staze čak dolazi do deformacije instrument table od prevelikog grijanja...kod 604x, također, kod 904x, isto tako, sve ove sa oznakom X, su tako loše riješene...tubeles je napisao:Neznam sta ti tu nije jasno ,masina tako i treba da radi ,od 1 do 4 je pred pranje tu prvu vodu sa 40 ,50 C treba da izbaci .Od 4 jepranje na 90 Cbez predpranja ,od 5 ti je pranje na 60 C ,od 6 je na 40 C .Bitno je da odradi sve do kraja a da ne pregrije vodu,taj programator ti je vremenski i nema termo stop ,termostat 90 C ti je zastita od pregrijavanja jel grijac ide preko njega , isprati sve kako radi pa javi.
- jaro
- bela tehnika

- Postovi: 1272
- Pridružen: 21 Jun 2009, 11:53
- Location: stara pazova
- Contact person: jaro
- Specialty: whitegoods
Re: gorenje WA608X problem oko grijanja
Ivek je napisao:svaki stop je na svom mjestu, pumpa je bila zastopana... na termostatu su zice sve dobro spojene, krene od 1, uzme vodu, stane, zagrije vodu na 40C, ukljuci se motoric od programatora i dalje grije vodu na 50C i tu temperaturu drzi do 5 ili 6 (sad stvarno neznam) a onda krene sa grijanjem na 90C,
nisam mislio da bi mogo sa ovakvom masinom zapet sa popravkomsutra zovem musteriju da pitam sta je radjeno na masini prije nego je dosla meni u ruke
Eto jos jednog primera loseg pristupa aparatu u kvaru, i loseg dijagnosticiranja.
Bez alata nema zanata!.....a bez znanja dzaba ti alat!
Re: gorenje WA608X problem oko grijanja (rjeseno)
Sve mi je neugodno pisati na kakvim glupim stvarima grjesim, ugl. masina je potpuno ispravna.
greska je bila na pumpi to sta nije htjela bacat vodu van, a i ja sam malo krivo mjerio temperaturu i odmah bio u panici da masina ne radi dobro.
Hvala svima na pomoci!
Lp
greska je bila na pumpi to sta nije htjela bacat vodu van, a i ja sam malo krivo mjerio temperaturu i odmah bio u panici da masina ne radi dobro.
Hvala svima na pomoci!
Lp
-
- Slične teme
- Odgovori
- Pregledano
- Zadnji post
-
- 6 Odgovori
- 1388 Pregledano
-
Zadnji post napisao Ivek
14 Okt 2011, 11:56
-
- 2 Odgovori
- 1527 Pregledano
-
Zadnji post napisao Ivek
03 Mar 2012, 16:10
-
-
Kako skinuti ležaj sa motora gorenje WA982? (rješeno)
napisao Ivek » 09 Jul 2012, 12:46 » u VEŠ MAŠINE - 8 Odgovori
- 4406 Pregledano
-
Zadnji post napisao Ivek
10 Jul 2012, 13:11
-
-
- 43 Odgovori
- 13739 Pregledano
-
Zadnji post napisao jaro
27 Okt 2012, 07:06
-
-
Gorenje WA1131S potreban raspored žica na motoru (rješeno)
napisao Ivek » 06 Jun 2014, 17:00 » u VEŠ MAŠINE - 2 Odgovori
- 1065 Pregledano
-
Zadnji post napisao Ivek
11 Jun 2014, 19:03
-
-
-
Gorenje WA121 potrebna oznaka mrežnog čip-a (rješeno)
napisao Ivek » 19 Jan 2016, 20:12 » u VEŠ MAŠINE - 4 Odgovori
- 2060 Pregledano
-
Zadnji post napisao Ivek
20 Jan 2016, 16:20
-
-
- 14 Odgovori
- 3470 Pregledano
-
Zadnji post napisao Ivek
28 Sep 2012, 13:36
-
-
Gorenje WA1541 modul AKO546695 Gorenje 634445 - RIJEŠENO
napisao Citizen » 06 Mar 2014, 19:43 » u VEŠ MAŠINE - 2 Odgovori
- 2157 Pregledano
-
Zadnji post napisao Citizen
06 Mar 2014, 21:54
-
